Decision-making system
The functionality is under development and is subject to change.
Detailed Workflow

The Decision-making flow is performed as follows:
Profile Creation and Data Sharing:
The client's profile is created via Crassula's Web Interface. Crassula shares the applicant's documents and questionnaire with SumSub.
SumSub creates an applicant profile in its system and shares the unique Applicant ID back with Crassula.
Crassula shares the Applicant ID with Payall, integrating the data across platforms for comprehensive processing. Meanwhile, a profile is activated in the Crassula system.

Client Registration

Questionnaire example
Document Verification by SumSub:
Once the client provides identification documents to SumSub, SumSub completes the verification process.
SumSub shares the verification status and documents with Payall for further analysis.

An example of a custom SumSub verification level

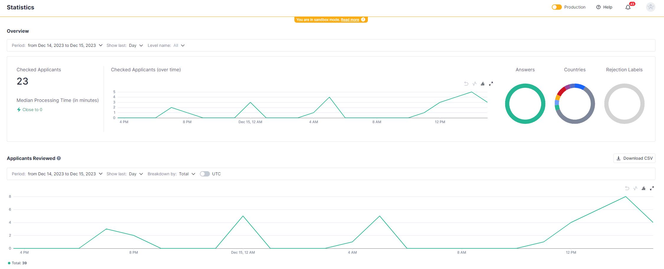
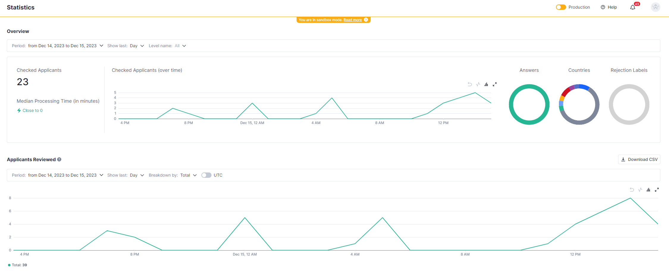
SumSub statistics
Risk Scoring by Payall:
Payall performs a detailed scoring process on the documents and questionnaire provided.
This process is based on the rules defined by the White Label on the Payall side, resulting in a numerical risk score and a risk level decision, such as "refuse to board".



Final Decision by White Label:
The White Label is provided with scoring results in Crassula's admin panel.
The White Label makes the final decision on whether to onboard the client, based on the comprehensive information provided through the system.

Risk Level in the Admin Panel
Customizable Client Tags and Rule Application
The Crassula Decision-making system represents a significant step forward in client verification and risk management in financial services. The system improves efficiency and enhances the security and reliability of financial transactions while making the process customizable and dynamic:
Custom Client Tagging: The system allows the setting of custom Client Tags on Sumsub’s and Payall’s side. These tags enable more tailored management of client profiles, for example when a special regulation must be applied.
Dynamic Processing by SumSub and Payall: Both SumSub and Payall are equipped to process these custom tags, applying specific rules that may differ from the default ones.
Use Case Example: Micro-Enterprise Compliance
Consider a micro-enterprise in Great Britain, subject to specific regulations for extra small companies. The verification flow enhanced with tagging is performed as follows:
A company owner fills in the sign-up form, provides the requested documents, and fills in the KYC questionnaire.
The created profile, documents, and questionnaire are shared with SumSub. According to the responses set in the questionnaire, the profile is tagged as a micro-enterprise by a White Label KYC manager.
SumSub shares verification results and the micro-enterprise tag with Payall for further analysis.
Payall processes the tag, applying verification and risk assessment rules tailored by the White Label to the unique regulatory requirements of Great Britain for micro-enterprises.
The tag is shared with Crassula as well. Custom tags can be found in the client’s profile details.
Tags can be used for any type of custom requirements. White Label pre-configures verification and scoring rules for various use cases and a KYC manager sets the corresponding tags to profiles for custom processing.
Even more precise configurations can be performed based on metadata assigned to the client. Metadata can also be processed by service providers. The functionality is available for middle-ware systems with external frontend.
Client data updates
The following fields of existing client profiles are automatically shared with Payall when updated in Crassula:
Person and Company
'type' (PersonInd, PersonIndText)
'createdAt' (ClRegDate)
'language' (Language)
'email' (E-Mail)
'phone' (Phone)
'verificationStatus' (ClStatus)
'legalAddress.countryCode' (ClCounCode)
'legalAddress.addressLine1' (ClAddr)
'legalAddress.addressLine2 (ClAddr)
'legalAddress.city' (ClCity)
'legalAddress.postalCode (ClZip)
Company
'name' (name, ClName)
'businessType' (BusinessSegment)
'registrationNumber' (Company Registration Number)
'incorporationDate' (Company Registration Date)
Person
'firstName' (name, ClName)
'lastName' (name, ClName)
'birthdate' (customerAge = birthday - now)
Reference
Payall Guide:
Huntli-Documentation-v1.8.pdf
Payall System Overview and video guides: https://www.loom.com/share/folder/5e5349db486e4aa8a9fcadd433b4f95d?provider=slack-openid-connect
SumSub guides: https://docs.sumsub.com/
In case of urgent questions, create an internal request. See How to create a request for details.